Firma môže mať skvelý produkt, lojálnych zákazníkov aj rastúce tržby, no napriek tomu sa môže dostať do situácie, keď nemá dostatok prostriedkov na zaplatenie záväzkov. Najčastejším dôvodom je slabý prehľad o cashflow – o tom, koľko peňazí do firmy reálne prichádza a koľko z nej odchádza.
Pre zdravé fungovanie je kľúčové sledovať príjmy a výdavky v čase a mať jasný obraz o dostupných zdrojoch na prevádzku. Aj podnikateľ, ktorý má financie pod kontrolou, sa môže stretnúť s dočasným výpadkom financií, ktorý musí riešiť okamžite. Tradičné bankové pôžičky však nemusia byť dostatočne rýchle. Pre takéto situácie je tu služba našich partnerov Flowpay – rýchle pôžičky pre malých podnikateľov, ktoré pomáhajú preklenúť krátkodobé finančné potreby.
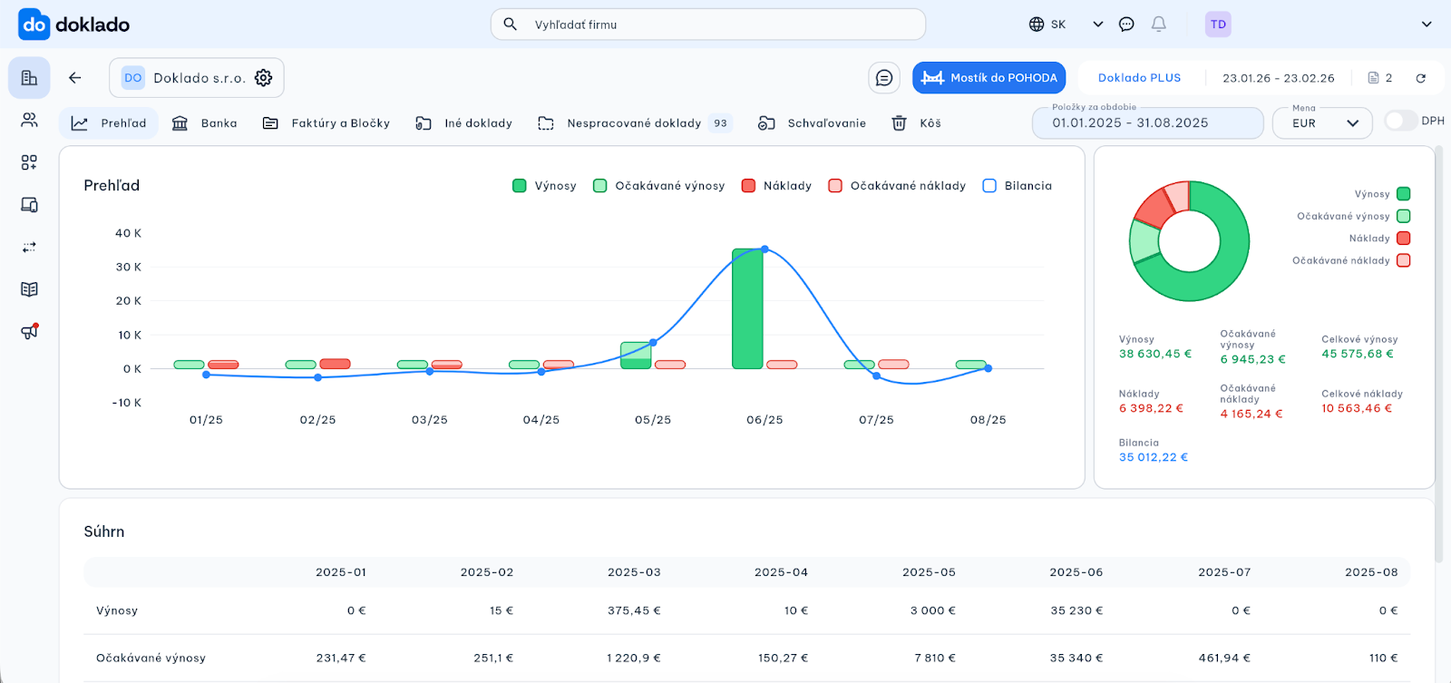
Aby sa podobným situáciám dalo predchádzať, rozšírili sme aplikáciu Doklado o funkciu Prehľad, ktorá zobrazuje príjmy a výdavky v reálnom čase. Podnikatelia tak získajú lepšiu kontrolu nad cashflow a môžu robiť informované rozhodnutia skôr, než vznikne problém.

Firemný cashflow je tok peňazí vo firme - všetko, čo do nej prichádza a všetko, čo z nej odchádza. Na rozdiel od účtovného zisku ukazuje reálne peniaze, ktoré máte k dispozícii na účte. Firma môže byť zisková ale nemusí mať prostriedky na zaplatenie faktúr, miezd, alebo na nákup materiálu.
Cashflow sa delí na tri základné oblasti:
Najdôležitejší je práve prevádzkový cashflow, pretože ukazuje, či firma dokáže fungovať zo svojej každodennej činnosti. Ak je dlhodobo negatívny, firma sa dostáva do rizika – bez ohľadu na výšku obratu.
Podnikatelia sa musia rozhodovať rýchlo a na základe faktov. Preto sme do aplikácie pridali funkciu Prehľad, ktorá poskytuje jednoduchý a okamžitý pohľad na financie firmy.
Prehľad funguje ako mini P&L report priamo v aplikácii. Na jednom mieste zobrazuje: Výnosy, Očakávané výnosy, Náklady, Očakávané náklady a Bilanciu za zvolené obdobie.

Vďaka tomu dokáže podnikateľ:
Všetky údaje sa v Prehľade zobrazujú automaticky na základe dokladov nahraných v Doklado. Pre rolu Majiteľ–Admin je Prehľad dostupný automaticky, ostatným používateľom ho možno jednoducho povoliť v nastaveniach.
Digitalizácia účtovníctva výrazne pomáha podnikateľom udržať cashflow pod kontrolou. Eliminuje manuálne prepisovanie, stratené bločky či oneskorené spracovanie dokladov.
Ak sú všetky doklady v Doklado nahrávané okamžite po ich vystavení alebo prijatí, údaje v Prehľade sú vždy aktuálne. Podnikateľ tak vidí svoju finančnú situáciu v reálnom čase - nie raz mesačne po uzávierke.
Dôležitú úlohu zohráva aj spolupráca s účtovníkom. Keď má účtovník k dispozícii kompletné a prehľadné dáta, vie podnikateľovi pomôcť nielen so spracovaním účtovníctva, ale aj s:
Kombinácia digitalizácie a kvalitných dát vytvára pevný základ pre stabilný prevádzkový cashflow a lepšie finančné plánovanie.
Aj pri dobre riadenom cashflow môže firma naraziť na situáciu, keď potrebuje krátkodobé prevádzkové financovanie – napríklad pri sezónnych výkyvoch, väčšej objednávke alebo investícii do rastu.
Okrem tradičných bankových úverov dnes existujú aj flexibilnejšie formy financovania, ktoré využívajú reálne dáta z podnikania a umožňujú rýchle schválenie online. Jedným z takýchto riešení je fintech spoločnosť Flowpay, ktorá pomáha malým a stredným firmám získať prevádzkové financovanie bez zložitej administratívy.

Výška financovania sa odvíja od reálneho fungovania firmy a celý proces je možné vybaviť online. Práve kvalitné finančné dáta a prehľad o cashflow zohrávajú pri takýchto riešeniach kľúčovú úlohu.
Zdravý cashflow nie je len o tom, koľko firma zarobí, ale o tom, ako efektívne dokáže pracovať so svojimi financiami. Prehľadné dáta, digitalizované doklady a správne nástroje umožňujú podnikateľom robiť lepšie rozhodnutia, predchádzať problémom a rásť s väčšou istotou.
Ak chcete mať svoje financie pod kontrolou, začnite od poriadku v dokladoch a prehľadu dát – práve tie sú základom každého dobrého rozhodnutia.